Sorun yok. Büyük ihtimalle işlemlerde tarayıcı (Chrome vb.), Discord, Spotify, Steam vb. çalıştırıyorsunuz. YouTube'da 4K bir video izlemek bile 350-500K yakın bellek tüketiyor. Böyle 5-10 site açık olsa, o sitelerin en iyi optimize edilmişi bile 100K bellek tüketiyor.
Defender, IDM, Flameshot, Nvidia uygulamaları ve Edge tarayıcısıyla Windows 11'de benim tüketimim. Çoğu ince ayar yapılı ve sistem en güncel haliyle kullanıyorum. Tarayıcı görev yöneticisindeki bellek tüketimlerine de bakabilirsin. Ublock Origin ve Privacy Badger etkisi de var. Onlar olmasa çoğu site daha çok bellek tüketiyor. Gereksiz reklam, izleyici, arayüz öğesi vb. engelliyorlar.
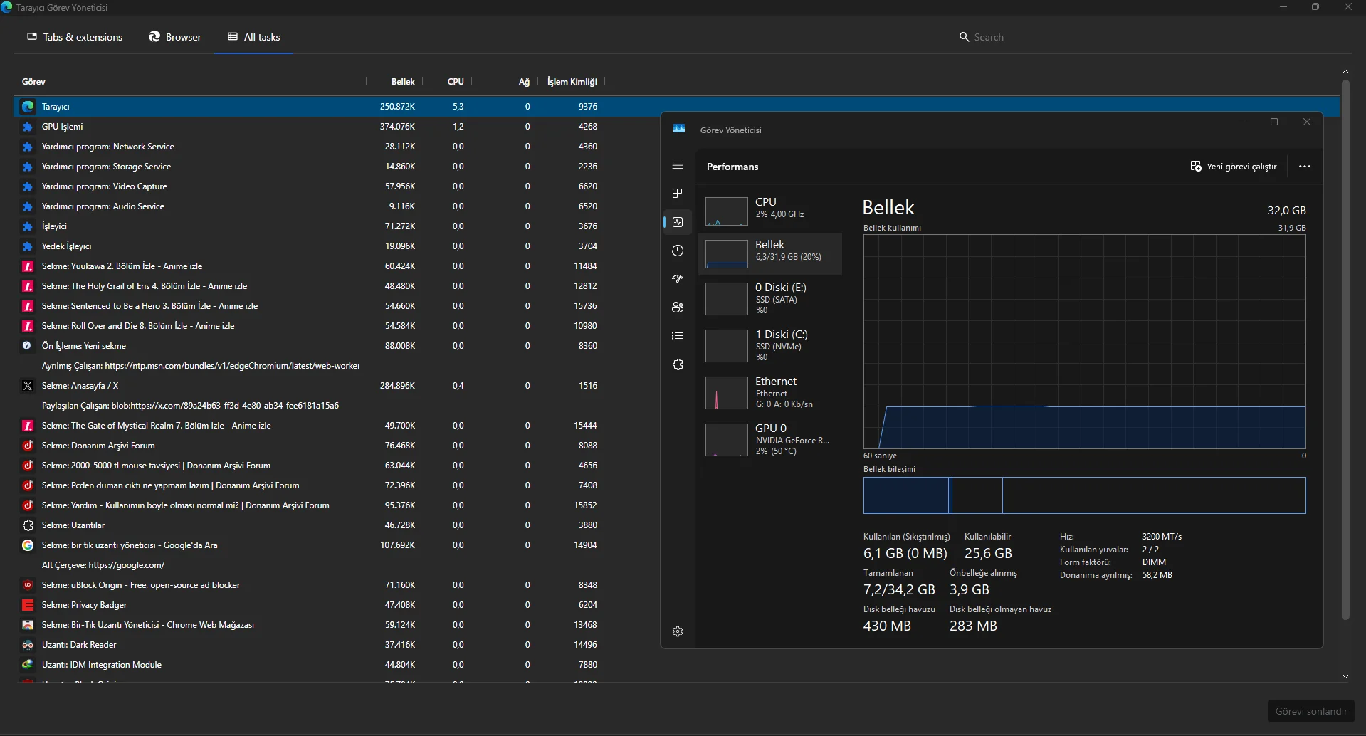
Tarayıcı tarafında Ublock Origin, Privacy Badger ikilisi ile sitelerin tükettiği kaynağı büyük oranda azaltabilirsiniz. Ama Privacy Badger, yereldeki satış sitelerinde sorun oluşturabiliyor. Geçici olarak alışveriş yapmadan (HB, Amazon, Trendyol gibi siteler değil bireysel sitelerde) Privacy Badger devredışı bırakabilirsiniz.
uBlock Origin is a free, open-source ad blocker extension and content blocker. Block ads on YouTube, Twitch, and across the web with low CPU and memory usage. Available for Firefox, Edge, Opera, and Chrome via uBlock Origin Lite.
ublockorigin.com
privacybadger.org
Bu arada belirteyim Ublock Origin sadece Chrome desteklemiyor. Ben Edge kullanıyorum ve açıkçası Chrome yerine her türlü Edge öneririm. Çoğu konuda daha iyidir.
Şu uzantı ile hızlıca devredışı bırakıp kullanıyorum. Uzantının olayı basit aktif kullanmadığınız uzantıları, üstüne bir kere tıklayarak devredışı bırakıyorsunuz.
Uzantılarınızı kolayca görüntüleyin, etkinleştirin, devre dışı bırakın, kaldırın.
chromewebstore.google.com
Bağlantıda önerdiğim güncelleme kontrolü, BIOS ve Wintoys ayarlarıyla da sistemi olabilecek en ideal hale getirebilirsiniz.
Arkadaşınızın sistem özelliklerini de yazar mısınız?
FPS atıyorum 120-130'lardan ani 70-80'e düşüyorsa bellek kaynaklı olabilir. PUBG eski bir oyun olsa UE4 en sorunlu ve bu sorunlarını halen tam anlamıyla çözememiş oyunudur. Takip etmedim ama UE5 geçtiyse ekstra ağırlaşmıştır. Gerçi UE5'in de UE4 ile gelen bazı sorunları çözmüşlüğü var.
Bellek kaynaklıysa arka planda çalışan uygulamaları azaltalım. İsterseniz aşağıdaki yöntemleri uyguladıktan sonra bana özel mesajdan yazın, gereksiz uygulamaların otomatik başlamasını kapatayım, tarayıcı, Discord, Spotify ve Steam gibi popüler...
Ayrıca isterseniz özel mesajdan Teamviewer ID ve şifre yazın. Teamviewer ile bağlanıp tarayıcı, arka plan uygulamaları vb. için özel ayar yapıp daha az kaynak tüketmelerini sağlayabilirim.